网站主页
关于环润
企业简介
公司年鉴
资质证书
行业地位
董事长感言
新闻中心
公司新闻
政策法规
产品展示
环润产品
环润机箱
环润技术
工程业绩
联系我们
联系方式
下载中心
产品中心
环润产品
智慧锅炉控制器
智能锅炉控制器
供热节能
脱硫、脱销
化工及医药、环境监测自动化
环润机箱
环润技术
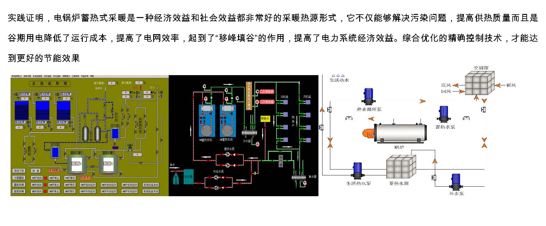
1.2电热锅炉
上一篇:
1.1燃油气锅炉控制系统1
下一篇:
1.3真空锅炉
返回上一页